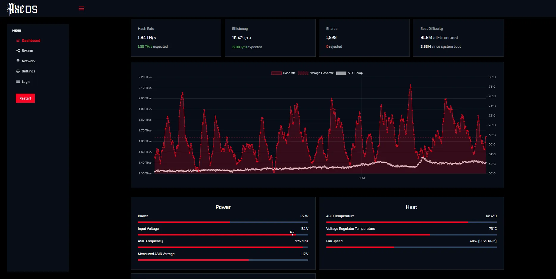
About AxeOS (ESP-Miner)
AxeOS is the software that powers every BitAxe so far. It instructs the ESP microcontroller inside the BitAxe how to speak to its mining ASIC and it hosts a Configuration-UI right on the BitAxe itself. This makes it possible to control and monitor your BitAxe through a Webbrowser.
This firmware is designed to run on a BitAxe v2+
